お客様の課題
- 産業用ロボットのデータを収集・管理し保守作業に役立てたい。
- 収集した IoT データを分析して活用し、稼働状況の可視化や予知保全を行ないたい。
- 新たに導入する産業用ロボットのデータ収集やダッシュボードの表示変更を、自社で対応し活用できるようにしたい。
対応と結果
- アイレットが提供する IoT ソリューション「IoTpack for Factory」を活用し、IoT 基盤とダッシュボードを約1か月で構築。
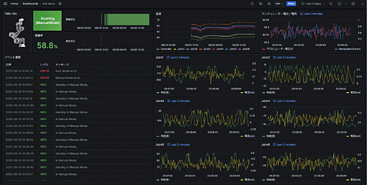
- 産業用ロボットの IoT データを収集・蓄積し、リアルタイムダッシュボードで可視化。
- 収集・蓄積した IoT データを、BI ツール(Amazon QuickSight)を用いて分析できる仕組みを実現。
- 産業用ロボットの追加方法やダッシュボードの管理方法をまとめた要領書を作成し、内製化を支援。
株式会社ナベル様は、産業用ロボットの稼働状況を可視化し、予知保全や保守対応に活用する IoT 基盤を構築しました。本プロジェクトの開発をアイレットが対応いたしました。
ロボットの稼働状況を“見える化”し、自社で IoT データ活用を推進する仕組みを確立したい
株式会社ナベル様(以下、ナベル様)は、1972年創業のジャバラ(蛇腹)製品メーカー。同社の製品は工作機械や医療機器、半導体装置などの可動部を保護する「機能的カバー」として、高い信頼性と国内トップクラスのシェアを誇ります。近年はロボット関連事業も積極的に展開し、ロボット用カバー「Robot‑Flex」の開発・販売や、ビジョンシステムと AI 技術を内蔵した協働ロボット「TM AI Cobot」の提供を通じて、主に中小企業が抱える人手不足の課題解決に貢献しています。
ナベル様は、産業用ロボットの稼働状況をリアルタイムで把握し、異常の兆候を早期に捉えることで、予知保全に活用したいと考えていました。加えて、保守作業における品質と対応速度の向上を目指し、アラーム発生状況の履歴管理や IoT データの活用を求めていました。
その一方で、外部パートナーにすべてをアウトソースするのではなく、新しいロボットの導入時やダッシュボードの項目変更などを、将来的に自社内で柔軟に対応できる体制を整えることも重視。現場主導で継続的に改善できる仕組みを確立した運用の実現を目指していました。
こうした課題に対し、短期間で拡張性のある IoT 基盤を構築する必要があると判断され、アイレットへご相談いただきました。そこでアイレットがご提案したのが、自社ソリューションである「IoTpack for Factory」です。
「IoTpack for Factory」と AWS マネージドサービスで IoT 基盤構築・稼働状況の可視化を約1か月で対応。AI 活用も見据えた工場 DX 推進に貢献!
アイレットでは工場設備を IoT 化し、データを収集・蓄積・分析する製造現場向け IoT ソリューション「IoTpack for Factory」を開発・提供しています。今回は「IoTpack for Factory」と AWS マネージドサービスを組み合わせることで、迅速かつ柔軟な開発プロセスを構築しました。
産業用ロボット側には AWS IoT Greengrass を導入し、株式会社たけびしが提供する「デバイスゲートウェイ on Docker」を AWS IoT Greengrass のコンポーネントに組み込み、デプロイしました。これにより、Modbus-TCP をはじめとする複数の産業プロトコルに対応できるようにしました。
クラウド側では、AWS IoT Core や AWS IoT SiteWise などを組み合わせ、データの蓄積・加工・分析・可視化を一貫して行なえる構成を実現。また、AWS Glue によって作成されたデータカタログを Amazon Athena で検索できるようにし、Amazon QuickSight と連携してデータ分析と可視化を可能にしました。
導入初期には、Modbus-TCP のバイト順設定の不一致によりデータ取得にエラーが発生しましたが、TCP パケットをキャプチャして原因を特定し、設定を変更することでこの問題を解消しました。また、ロボットの実機を用意できない開発環境においては、代替となる Modbus-TCP サーバーを社内で開発することで柔軟に対応しました。
今回の開発を経て、ナベル様は産業用ロボットの電流・電圧・温度・関節角度などのデータをリアルタイムで可視化できるようになりました。過去実績との比較も可能となり、異常の兆候を早期に把握することで、予知保全に活用できるようになっています。

また、BI ツールを用いた社内でのデータ分析が進み、保守作業の効率化や品質向上にも貢献しています。
さらに、今回のプロジェクトでは、産業用ロボットの追加やダッシュボード項目の変更などをお客様自身で対応できるよう、操作手順をまとめた要領書を提供しました。これによりナベル様は、新しいロボットを提供した際に、監視対象となるロボットの追加やダッシュボードのカスタマイズも社内で対応できるようになりました。
今後は、本格導入によるコスト最適化に加えて、AI を活用した異常検知や劣化トレンド分析、稼働最適化といった高度なデータ活用への展開も目指しています。
製造現場における IoT 導入では、スピードと柔軟性が成功の鍵を握ります。アイレットでは、「IoTpack for Factory」を活用し、設備データの収集からクラウド分析、可視化、さらには運用支援まで一貫してスピーディに対応することができます。短期間で現場にフィットする IoT 基盤を構築し、将来的に AI 活用も視野に入れた IoT データ活用を実現したいとお考えの企業様は、ぜひアイレットにご相談ください。

(使用プロダクト)
- ・AWS
- AWS IoT Greengrass
- AWS IoT SiteWise
- AWS IoT Core
- AWS Lambda
- Amazon S3
- Amazon Managed Grafana
- AWS Glue
- Amazon Athena
- Amazon QuickSight
- AWS IAM Identity Center
- Amazon ECR
- ・デバイスゲートウェイ on Docker
- ・Ubuntu
Credit
クライアント株式会社ナベル